HONDA CR-V 1999 RD1-RD3 / 1.G Workshop Manual
CR-V 1999 RD1-RD3 / 1.G
HONDA
HONDA
https://www.carmanualsonline.info/img/13/5778/w960_5778-0.png
HONDA CR-V 1999 RD1-RD3 / 1.G Workshop Manual
Trending: Recirculation, Rear, Distributor, tool cover, fuel filter, wheel alignment, transmission troubleshooting
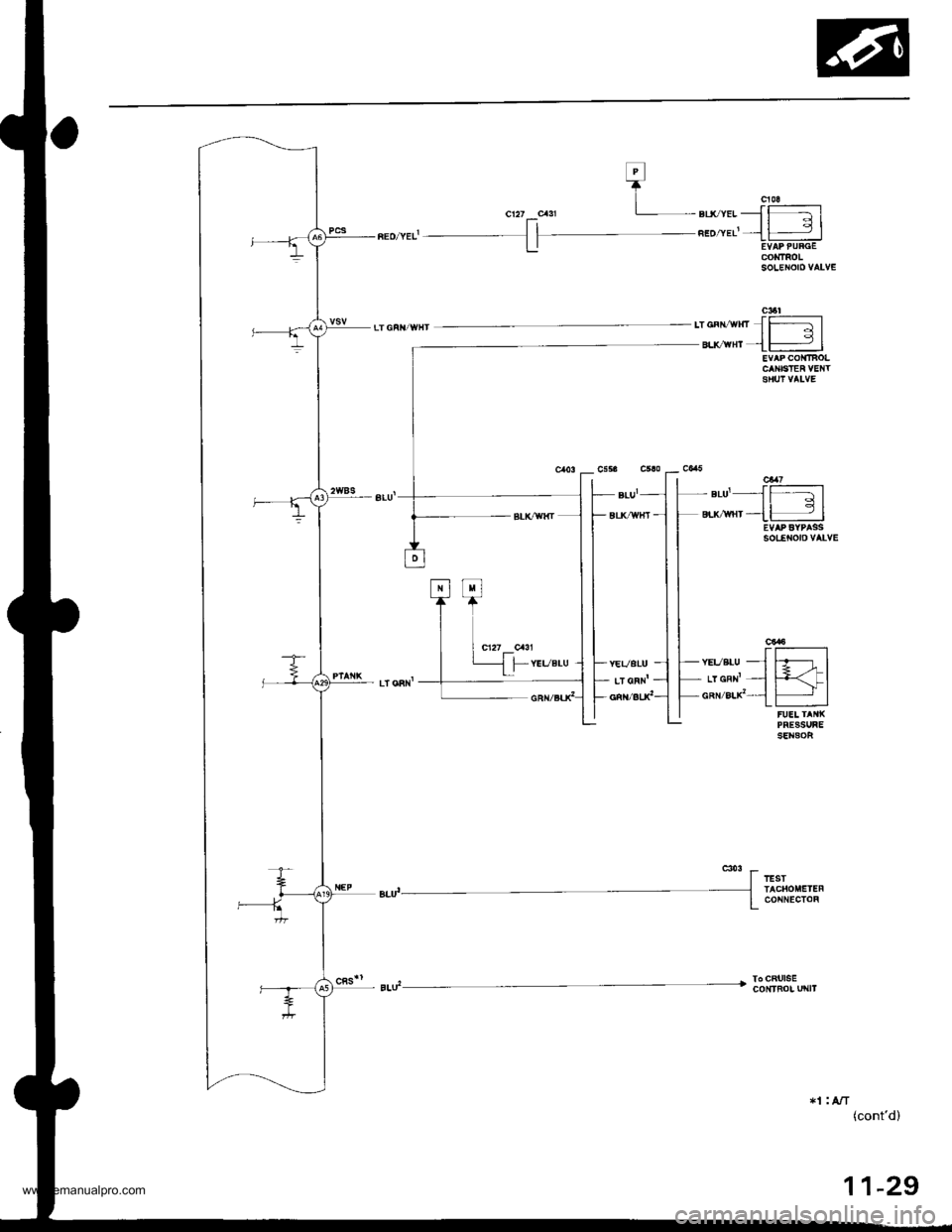
Page 231 of 1395
System Description
Electrical Connections -'98 - 00 Models lcont,dl
+lM
- + sL( yEL JJ{FiE-l
l-- sLU wnf - li,"+l_ 8rk _{lr]]]]]]] |
i
w;i-nu -
--- t_.1rq-vJK
CONOEflSER FANRELAY
rlrA/T.2: USA*4: '99 - 00 models
F >rt
-4.
" l---r'a
11-28
www.emanualpro.com
Page 232 of 1395
elrcvrlJ-l
".o"*'-{l -- 3 |
CONTROIsoLENOroVALV€
ca6ltT GFtt/wxt,o""r"*Jffil
"."** {H I
sotEtrolo vALvE
'.,r".u-fffil
,.YGRN'-I f+<-lGR /8LX'-11- |FUEI TAIIXPRESSUBESENSOF
To CRt ISEcoNtFol u|{lt
*1 : A/T(cont'd)
11-29
www.emanualpro.com
Page 233 of 1395
System Description
Electrical Conneetions -'98 - 00 Models (cont'dl
fJ-l
Fl
BRN/aLKlc121
r=r
BRN/eLxr
F]
Tl
BLKt
f:t
T9RN/atx'
fJ!l
BRN/gLxl
fJ
T
BRN/aLKl
IIAINSIIAFI SPEED SENSOF
c119
clll--l| 3|
A/t cLulctlPFESSURE COIiTTHOLSOIENOID VALVE
t
STNFT @NTFOLSOICNOIDVALVEc115
11-30
www.emanualpro.com
Page 234 of 1395
n"t,lonrJ
1"r. ]g
L:]
-*"{
I- GRN/BLK
I- LTGRN1 - ]-BIK/BLU -.,]
r.I=
-*i- ]
-::'",1
r-YEL.-l-- cRN --_l
*I : A/T+3: '98 model
(cont'd)
REO
BtuT
1 1-31
www.emanualpro.com
Page 235 of 1395
System Description
Electrical Connections -'98 - 00 Models (cont,dl
OVE&ORVE OFF[{DtcatoR LlfP
C UqE AASEr|ELY
A/I GEAA PO3MON SWITCH
*tnzaeo' ) ,r*ear_oo,
11-32
@lillFo|. ur{tT
*1: Nf*4: '99 - 00 modets
www.emanualpro.com
Page 236 of 1395
F c$3 c.r'
L*_"."{h
cl/I crxl
-*^;1n-;"*, I *,,,,".u:][
ul
- wF /BLx __1
c35lI
,-wnrzEr-x{
E|.UflTT'
YEVORN
8uc{rHr --l
-!"'*
clfzu|,|oEF-ftooDFUAE/NEIAY BOI
=- B ITEFY
r-tLh-v IBMIG STITCH
cal79q/wHrEt&{lll
BLX/WFI
YEL
{cont'd)
11-33
www.emanualpro.com
Page 237 of 1395
System Description
Electrical Connections -'98 - 00 Models (cont'dl
PGU.FIMAII{ BEIAY
cssr
cs6-2 ,z-_\-YEL/GBN-
-f p \-BLx-- l ./| - "---.,
_L FUEL PUI{P
11-34
www.emanualpro.com
Page 238 of 1395
System Description
System Gonnectors [Engine Compartmentl -'97 Model
MAIN WIREHARNESS
UNOER.HOODFUSE/RELAY80x
1 1-36
..'.'.'
ct21
cl11
cl16
www.emanualpro.com
Page 239 of 1395
cl.t7
r-r=-lr 2l
c 6
eFr11 2l
cl15
lr,rlA
w
Ft RE!'wr --l
ft'-cRN/sLK, lll
cl11
tl 2l
I3l.l
f,_rr'Hr-lwHr'-------
T!-Isrf,-*--/r*".er* l-;-- BLi'uF I]]l
c129
.__1-..']..-r11 2 3l
ffl.E*--------lO stx,YEL ITtlBru/"Nr----
c354.'
'-{-l-r
fd,sLK rHr-----lt-rlBL( I1 9 cFNnEo I
c35l
l4;i;1_s;:a
riiiltTf,n
*2: USA
Different wires with the same color have been given a number suffix to distinguish them {for example, YEUBLKl
and YEUBLK, are not the same).
O: Related to Fuel and Emissions System.- Connector with male terminals (double outline): View from terminal side- Connector with female terminals (single outline): View from wire side
NOTE: o
(cont'd)
11-37
www.emanualpro.com
Page 240 of 1395
System Description
System Gonnectors [Engine Compartment] -'97 Model {cont'd)
MAIN WIREHARNESS
ENGINEWIBEHARNESS
www.emanualpro.com
Trending: Throttle position sensor, emergency towing, Rear seat removal, Idle air control, Transmission fluid pressure switch, Solenoids, Valve clearance adjustment